Make your CI faster.
Keep it reliable.
We plug into your CI to reduce noise, automate what's painful, and give developers their time back.
Trusted by the best engineering teams
From fast-moving startups to well-known enterprises
CI pipelines are slow, flaky, and unpredictable. Engineers rerun tests without knowing why. Merges fail late or unpredictably. Reverts happen because no one caught the issue early enough.
Meanwhile, delivery slows – and nobody really owns the problem. You're not alone. Every team scaling their product hits this wall.
Fix the CI problems you thought you had to live with.
Mergify is a modular platform that gives you real control over how code gets tested, merged, and shipped.
Before Mergify
After Mergify
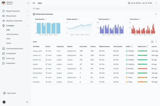
Gain full CI visibility & optimize performance
Optimize your CI run time, catch flaky jobs, and give developers actionable insights so your team ships code faster — all in one place.

Detect & auto-retry flaky jobs
Surface flaky jobs and automatically retry flaky jobs based on rules you define
Surface CI efficiency
Surfaces CI job costs and median durations
Uncover job health
Tracks failure spikes, retry patterns, and unhealthy jobs
Real-time insight, out of the box
Real-time graphs and job tables. No dashboard-building needed.
Everyone is really happy that we got Mergify. It's reliable, stable, and saved us so much CI cost.
Mathias Nedrebø
Head of Software Engineering at Zivid
Eliminate conflicts, save CI time, and ensure seamless integration
Ensure your codebase remains stable and deployable with our automated merge queue, designed for modern CI/CD workflows.

Avoid semantic conflicts
Prevents merging outdated PRs by detecting drift from your main branch
Batch CI jobs
Batches PRs to reduce CI churn and detect conflicts earlier (with bisect-on-failure when something breaks)
Two-step CI
Supports two-step CI: validate code before and after merge to catch integration failures
Intelligent prioritisation & scheduling
Assigns priorities to let hotfixes jump the queue. Pause or freeze merges safely during incidents
Integrating Mergify transformed our development process. It gives us full control over merges and schedules. It streamlined our workflow, helped catch issues early, and improved team efficiency and software reliability.
Sean Davis
Senior CI/CD Engineer at Ava Solutions
Protect your merges, streamline your workflow
Advanced merge protection rules and scheduling for total control over your repository.

Protect your main branch
Protect main with rules based on time, labels, CI, or deployments
Set freeze windows
Schedule freeze windows ahead of time.
Block merges
Block merges based on external signals
CI complexity grew, it was quite clear that we needed an automated tool to resolve bottlenecks. Our team loves the way Mergify solved our growing pains.
Tomasz Biernacki
Quality Assurance Engineer at Pitch
Automate your Pull Request workflow
Streamline development, remove repetitive tasks, and enforce project standards automatically.

Auto-update PRs
Automatically update PRs with latest base branch
Labeling & Assigning PRs
Label or route PRs based on rules
Clean up stale PRs
Clean up stale PRs, apply rebase-before-merge when needed
Real teams, real results
Engineering teams we helped merge faster, safer, and cheaper
Move faster. Break less.
Purpose-built for teams who take delivery speed and reliability seriously.